TypeScript, NextJS, NestJS, Effector, ShadcnUI,
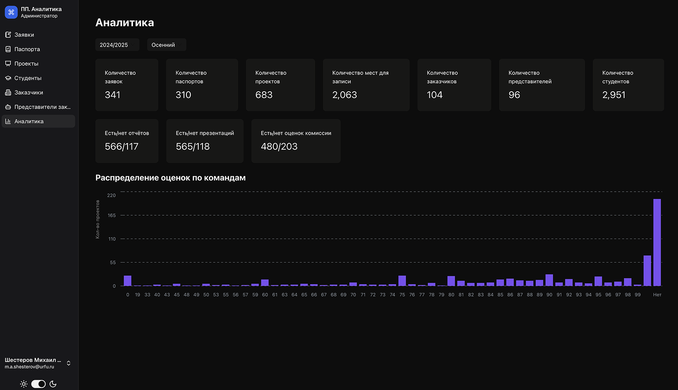
Единая точка доступа к аналитике и инструментам управления учебного курса Проектный практикум. Агрегация данных из систем Teamproject, ЛКП, ИТС и Прокомпетенции с интерфейсами для администраторов, кураторов и партнёров.







